Enterprise Telephony Platform

Carrier-Grade IVR & PBX
Built for Scale

High-availability Asterisk IVR, intelligent call routing, CRM integration and real-time operations monitoring — for ISPs, enterprises and large contact centers.

99.9%
Uptime SLA
10M+
Calls Processed
500+
Businesses
10yr
In Production
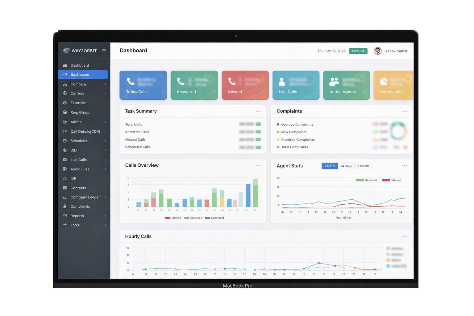
master.way2orbit.in/dashboard
Way2Orbit Dashboard
Live
247
Active Calls
↑ 18 from last hour
System Status
All Online
IVR · PBX · CRM · API
ISP Networks Call Centers Government Helplines Field Operations Sales Teams Broadband Providers
Why Way2Orbit

Everything Your Call
Infrastructure Needs

Built on Asterisk, hardened in production for 10+ years across ISPs, call centers and government helplines.

Carrier-Grade IVR & PBX

High availability, automatic failover and intelligent multi-level IVR — no hardware required.

Live Operations Dashboard

Real-time calls, queue depth, agent status and SLA KPIs on a single screen.

CRM & Complaint Sync

Auto screen-pop, complaint auto-registration and full call history in CRM.

Custom Asterisk AGI

PHP-based AGI scripts for advanced routing logic beyond standard PBX capabilities.

Field Workforce Tracking

GPS attendance, geo-fence check-in and live location for field engineers.

Reports & Analytics

CDR search, recording playback, agent scorecards and exportable reports.

Multi-Tenant Platform

Company-level data isolation with role-based access control for every team.

Scales With You

From 10 extensions to 10,000 — no infrastructure changes, zero downtime.

How It Works

From Call to Resolution in 4 Steps

Every customer interaction captured, routed and resolved — automatically.

01

Customer Calls In

Inbound call hits your DID number. IVR answers instantly — 24/7, no missed calls.

02

IVR Identifies & Routes

Caller identified by phone or DTMF. Smart routing to the right agent or queue.

03

CRM Syncs in Real-Time

Agent screen-pops with full context. Complaint or ticket auto-created instantly.

04

Tracked & Reported

Every call recorded, scored and available in analytics dashboards immediately.

ISPs & Broadband

Complaint auto-log, customer ID verification and field dispatch tracking

Government Helplines

24/7 citizen helplines with multi-language IVR and complete audit trails

Secure Infrastructure

Enterprise-grade servers with encrypted call recording and storage

24×7 Monitoring

System health, uptime and critical alerts monitored around the clock

Get Started

Ready to Modernize Your
Call Infrastructure?

Let our engineers design a secure IVR and PBX solution tailored to your business scale and workflows.